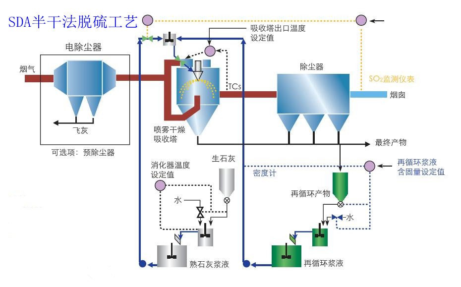
工作原理
SDA旋转喷雾干燥法脱硫工艺简述
热烟气进入SDA旋转喷雾干燥吸收塔后立即与被雾化的碱性脱硫浆液接触(Ca(OH)2),烟气中的酸性成分(HCl/HF/SO2/SO3)被碱性雾滴吸收的同时水分被蒸发,变成了碱性颗粒。烟气分配的控制,脱硫浆液流量和雾滴尺寸的控制确保了雾滴被转化成细小的粉体。一些飞灰和脱离渣从吸收塔底部排出。已经处理的烟气进入后续除尘器被去除剩余的悬浮颗粒。净化后的烟气通过烟囱排放。与此同时,吸收塔和除尘器底部排出的干燥粉体颗粒被传送到料仓。
该脱硫工艺的主要化学反应式为:
Ca(OH)2+SO2=CaSO3·1/2 H2O+1/2H2O
Ca(OH)2+SO3=CaSO4·1/2H2O
CaSO3·1/2H2O+1/2O2=CaSO4·1/2H2O
Ca(OH)2+CO2=CaCO3+H2O
2Ca(OH)2+2HCl=CaCl2·Ca(OH)2·2H2O
Ca(OH)2+2HF=CaF2+2H2O
在SDA工艺中,热烟气通过***设计的烟气分布器进入吸收塔,在吸收塔内烟气中的SO2、SO_等酸性污染物与微小的分散的强碱性氢氧化钙浆液颗粒紧密接触而被吸收,在酸性组分被吸收的同时,浆液颗粒携带的水分被蒸发掉,***终形成粉末状的干燥产物。
工作原理图


性能特点
1)操作的高弹性,适应炉窑烟气SO2浓度变化大的(SO2:500~3000 mg/Nm3)工况。SDA:通过实时检测进出口SO2浓度,及时调整新鲜石灰浆液的比例,响应迅速。能够适应烟气流量、组分、浓度的变化。
2)不产生废水并能够处理废水,SDA:对水质要求低,可以使用海水、湖水、河水、江水、湿法脱硫产生的废水,以及其他工艺过程的废水。
3)由于石灰浆液雾滴PH接近11-12,SO3的吸收率达99%,避免腐蚀。
4)可以增设活性碳喷射装置,有效去除二噁英、重金属等污染物
5)可以方便地与脱硝装置衔接
6)干燥、可自由流动的脱硫渣可以非常容易的采用气力输送的方式进行处理
7)无需内衬防腐层。流程简单,环节少,投资比湿法约低15-20%
8)低水耗、低电耗,运行成本比湿法低15%。
应用范围
工业玻璃窑炉,水泥窑炉,工业锅炉烟气脱硫的大、中、小型燃煤、燃气、燃料、生物质、垃圾和焦炉煤气锅炉;
焦化行业焦炉高温烟气,垃圾焚烧链条炉高温烟气脱硫处理;